文章快速摘要
九午计算机科技推出的中小学学生心理健康测评管理平台是一款SaaS解决方案,支持平台、教育局、学校三级管理体系,实现数据规范隔离与权限分层。系统集成心理测评、AI智能分析、危机干预及数据统计功能,支持动态问卷渲染、实时进度保存与自动报告生成,AI引擎通过智能对话分析心理健康状况。平台建立绿黄红三级预警机制,提升测评效率、实现早期预警、完善健康档案,并已在多个教育机构成功部署,为学生心理健康管理提供科学支撑。
— 此摘要由AI分析文章内容生成,仅供参考。
在当前教育环境下,学生心理健康已成为教育工作者关注的重点。九午计算机科技推出的中小学学生心理健康测评管理平台,是一款专为教育机构设计的SASS解决方案,致力于为学校、教育局提供科学、高效的心理健康管理工具。
平台采用多租户架构设计,支持平台、教育局、学校三级管理体系,实现了数据的规范隔离与权限分层管理。系统集成了心理测评、AI智能分析、危机干预、数据统计等核心功能模块,为不同层级的教育管理者提供针对性的服务。
心理测评系统支持多种题型的动态问卷渲染,可实时保存答题进度并自动生成评分报告。AI聊天分析引擎整合了多种主流AI模型,通过智能对话方式为学生提供心理咨询服务,并能基于对话内容进行心理健康状况分析。
![图片[1]-中小学学生心理健康测评管理平台 - 守护每一位学生的心灵成长](https://jw-1336030988.cos.ap-shanghai.95jw.cn/wp-content/uploads/2025/10/image-1-1024x976.png)
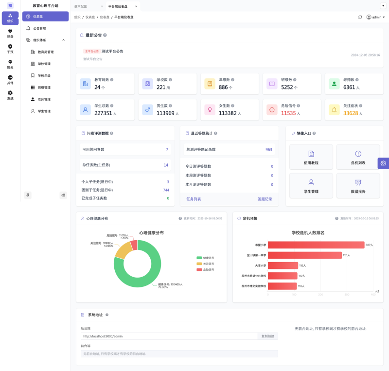
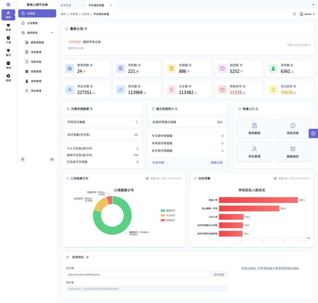
实际应用价值:该平台解决了传统心理健康管理中的多个痛点问题:通过数字化手段提升测评效率,利用AI技术实现早期预警,建立完整的学生心理健康档案,为教育决策提供数据支撑。
系统支持移动端管理,教师可随时查看班级学生心理状态,及时发现并提供帮助。危机干预模块建立了三级预警机制,通过绿、黄、红三色标识直观展示学生心理健康状况,便于采取针对性的干预措施。
服务承诺:九午计算机科技专注于教育信息化领域,拥有丰富的教育软件研发经验。本平台已在多个教育机构成功部署,通过稳定可靠的技术服务和持续的功能更新,为提升
学生心理健康管理水平贡献力量。
我们相信,通过科技与教育的深度融合,能够为每一位学生的健康成长保驾护航。
后台管理功能简单截图:以下截图的数据均为演示数据,未涉及任何真实用户的数据。
![图片[2]-中小学学生心理健康测评管理平台 - 守护每一位学生的心灵成长](https://jw-1336030988.cos.ap-shanghai.95jw.cn/wp-content/uploads/2025/10/image-2-1024x599.png)
![图片[3]-中小学学生心理健康测评管理平台 - 守护每一位学生的心灵成长](https://jw-1336030988.cos.ap-shanghai.95jw.cn/wp-content/uploads/2025/10/image-3-951x1024.png)
![图片[4]-中小学学生心理健康测评管理平台 - 守护每一位学生的心灵成长](https://jw-1336030988.cos.ap-shanghai.95jw.cn/wp-content/uploads/2025/10/image-4-1024x548.png)
前台功能简单截图:截图的数据均为演示数据,未涉及任何真实用户的数据。
![图片[5]-中小学学生心理健康测评管理平台 - 守护每一位学生的心灵成长](https://jw-1336030988.cos.ap-shanghai.95jw.cn/wp-content/uploads/2025/10/image-5-1024x548.png)
![图片[6]-中小学学生心理健康测评管理平台 - 守护每一位学生的心灵成长](https://jw-1336030988.cos.ap-shanghai.95jw.cn/wp-content/uploads/2025/10/image-6-1024x548.png)
© 版权声明
文章版权归作者所有,未经允许请勿转载。
THE END







